اطلاعات امیدوار کننده راجب وضعیت اینترنت , 5 بهمن 1403

این سه هفته قطعا برای همه ما در همه مشاغل و کسب و کار ها سخت گذشته و باعث عقب موندن خیلی از کارها و حتی مسائل روزمره معمولی و محدود شدن تفریحات شده و بر خلاف اخبار مختلف از منابع رسمی و غیر رسمی مبنی بر برگشتن اینترنت به وضعیت عادی خودش هنوز با اینکه محدودیت ها نسبت به هفته پیش و قبل اون کمتر شدن ولی هنوز کاربران با اختلالات گسترده طرف هستن و اتصالات شانسی هم محدود بوده و دارای ثبات نبوده.
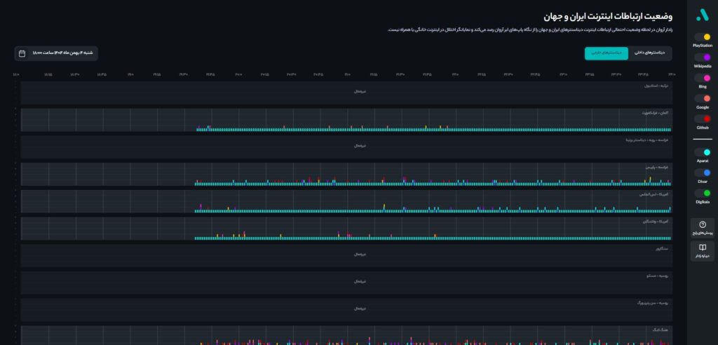
ولی یک خبر خوب که داخل این همه همهمه میتونه بهش اشاره کرد که امیدوارکننده میتونه باشه فعال شدن مجدد بعضی از دیتا سنتر های خارجی هستن که مدتی بوده قطع بودن و مجدد از عصر شنبه 4 بهمن طبق نمودار های آوار کلاد تا حدودی شروع به کار کردن .

این دو عکس که مربوط به شنبه 4 بهمن میشن فعالیت های دیتا سنتر هایی مثل هنگ کنگ و آلمان و غیره رو نشون میدن که از بازه 6 تا 12 عصر شنبه فعالیت خود را تا حدودی فعال سازی کردند.

از اونجایی که دیتا سنتر های خارجی هزینه فعال سازی بالایی دارند نمیشه این مورد رو بی تاثیر دونست و امیدوار هستیم در روز های آتی عملکرد بهتری از اینترنت بین الملل مشاهده کنیم.